Доступ к веб интерфейсу Fluid на принтерах Creality K1C и K1 MAX версии 2025
Копаясь на проблемой с веб интерфейсом на Creality K1C 2025 (да, я не стал его возращать продавцу), я неожиданно нашел простое решение в интернете.
Один пользователь выяснил, что на порту 7125 висит API Moonraker, полностью функциональный. Значит для общения с ним нужен просто веб интерфейс. И ничего не мешает запустить его локально))) Приступаем!
У меня Windows 11, на ней все проверено и полностью работоспособно.
1. Устанавливаем Python, ССЫЛКА.
2. Устанавливаем GIT, ССЫЛКА.
З. Запускаем GIT Bash. В него копируем набор строк:
mkdir -p ~/fluidd && cd ~/fluidd
curl -L https://github.com/fluidd-core/fluidd/releases/latest/download/fluidd.zip -o fluidd.zip
unzip fluidd.zip
python3 -m http.server 8765
И выполняем.
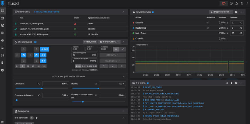
Поздравляю! Вы запустили локальный Fluid.
4. У меня заработало только в Яндекс браузере, в остальных Localhost не отзывается. Это проблема с EDGE и Chrom.
Набираете в Яндекс браузере адрес:
http://localhost:8765
Переходите на него и видите родной интерфейс Fluid
Появится всплывающее окно.
В это окно вводим адрес нашего принтера с приписанным портом Moonraker API (7125)
http://IP АДРЕС ПРИНТЕРА:7125
IP адрес без кавычек, пример http://192.168.0.010:7125
И все. У вас доступ к файлам, сетке стола, можно вручную вставлять макросы, править конфиг)))
Возможно будет всплывать сообщение:
Оно закрывается и на работу никак не влияет. За одним исключением. Есть возможность подключить камеру, но при каждом обновлении страницы камера слетает. Для информации настройки подключения камеры. Видеопоток с камеры идет на порту 8000. Если вы в браузере наберете адрес:
http://IP АДРЕС ПРИНТЕРА:8000
и увидите изображение с камеры вашего принтера, то вы можете его подключить и в Fluid.
Заходите в Настройки-Видеокамеры-Добавить видеокамеру.
Обязательно Имя.
Тип потока - страница HTTP
URL-адрес потока: http://IP АДРЕС ПРИНТЕРА:8000
Соотношение сторон: 16:9
Сохраняете камеру.
Повторюсь, у меня камера слетала при повторном обращении к интерфейсу.
И вишенка на тортике.
Подключение к OrcaSlicer.
Как обычно выбираете принтер в списке принтеров. Нажимаете значок Подключиться.
Тип хоста - CrealityPrint
Имя хоста - IP АДРЕС ПРИНТЕРА (без портов без кавычек, только адрес)
URL адрес хоста - http://localhost:8765 (адрес нашего локального Fluid c уже подключенным к нему принтером)
Теперь вы можете из OrcaSlicer отправлять файлы на печать по воздуху как обычно.
И если решить проблему с доступом к localhost в браузере EDGE, который OrcaSlicer использует по умолчанию для отображения веб интерфейса, то будет полноценный доступ к принтеру прямо в программе.
Это конечно же костыли и не решают в глобальном смысле проблему доступа к принтеру. Доступ будет только на компьютере, на котором поднят локальный Fluid. Но уже можно настраивать и работать)
Если захотите отблагодарить за мой скромный труд по изысканиям возможностей работы с принтером, просто подпишитесь на мою группу в ВК (ССЫЛКА), вам несложно, мне приятно).
Да и мало ли, могут понадобиться мои услуги).
Еще больше интересных статей
Создание и считывание своих меток NFC для базы данных катушек SPOOLMAN
Подпишитесь на автора
Подпишитесь на автора, если вам нравятся его публикации. Тогда вы будете получать уведомления о его новых статьях.
Отписаться от уведомлений вы всегда сможете в профиле автора.
Данный проект реализует считывание NFC меток типа NTAG2xx установле...
Замена хотенда на 3D-принтерах Bambu Lab X1 и P1 серий 🛠
Подпишитесь на автора
Подпишитесь на автора, если вам нравятся его публикации. Тогда вы будете получать уведомления о его новых статьях.
Отписаться от уведомлений вы всегда сможете в профиле автора.
На примере...
Blue Pill & SSD1306, ну очень маленькие.., но 32 бит!
Подпишитесь на автора
Подпишитесь на автора, если вам нравятся его публикации. Тогда вы будете получать уведомления о его новых статьях.
Отписаться от уведомлений вы всегда сможете в профиле автора.
Решил я тут попробовать перейти с 8 бит на 32.
Готовы...




Комментарии и вопросы
Ссылка на ресурс не работает,....
Пример двух загруженных файлов...
22 миллиметра - слишком прочны...
Модель в формате STL и OBJ, ну...
Добрый день, нужна помощь, end...
Очередной вопрос для обладател...
Кто-то из счастливых обладател...