Финальная(?) сборка Tronxy x5sa с платой octopus 1.1v
Всем здравствуйте, разобравшись с прошлыми проблемами. Я успешно все перепрошил, подключил и запустил. Но теперь возникла другая проблема. Как я понял, все связано с не совсем правильно собранным printer cfg. Подскажите пожалуйста, что и как нужно прописать, что бы принтер успешно заработал, откалибровался и начал хотя бы тестовую, но первую печать?
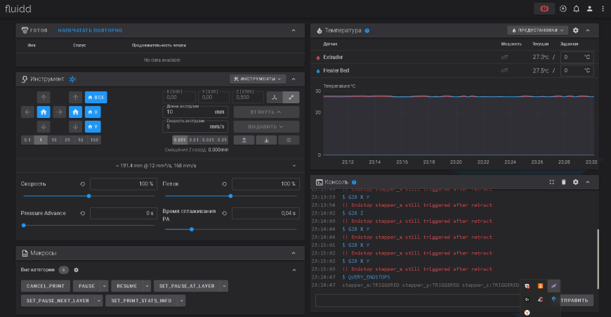
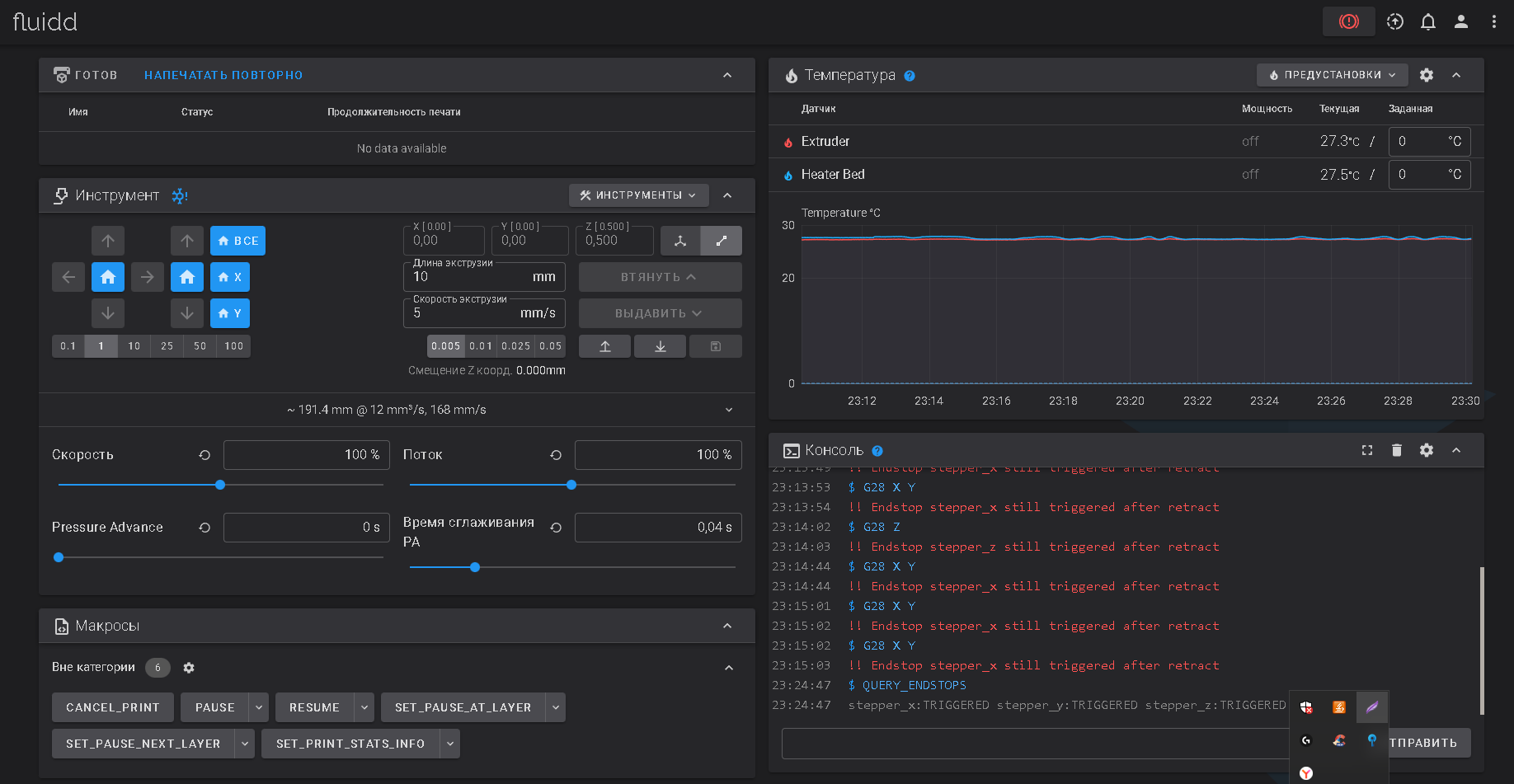
Прикрепляю дополнительный материал, для лучшего понимания: 
Подключал при помощи данной схемы:
Так же прикреплю printer.cfg, который был взять с гитхаба у BTT:
Возможно я использовал не тот printer.cfg, но для скорейшего успешного запуска я хочу обратится к вам за помощью и прояснении настроек.
Всем за ранее большое спасибо за обратную связь и помощь!
Еще больше интересных статей
Озон дурит уценёнкой - предупреждён, значит вооружён.
Подпишитесь на автора
Подпишитесь на автора, если вам нравятся его публикации. Тогда вы будете получать уведомления о его новых статьях.
Отписаться от уведомлений вы всегда сможете в профиле автора.
Купил уценённый 3D принтер с отметкой о причине уценки...
Задушил жабу и купил 3D сканер... Creality Raptor PRO. Краш приложения при калибровке
Подпишитесь на автора
Подпишитесь на автора, если вам нравятся его публикации. Тогда вы будете получать уведомления о его новых статьях.
Отписаться от уведомлений вы всегда сможете в профиле автора.
Наблюда-Ski 04.6: Наращиваем в длину, или Фьюз и не только
Подпишитесь на автора
Подпишитесь на автора, если вам нравятся его публикации. Тогда вы будете получать уведомления о его новых статьях.
Отписаться от уведомлений вы всегда сможете в профиле автора.
Недавно было несколько тем по сращиванию прутков,
и для начи...

Комментарии и вопросы
Пока нет таких кнопок)
Документацию для изготовления....
Спасибо за опыты и переданный....
Всем привет, столкнулся с проб...
Собственно вопрос кто сталкива...
Разжился магнитным столом, вык...
C недавних пор по неизвестной...